Supplier Management and Enterprise Development


Manage supplier relationship and performance and
Implement, monitor and measure
enterprise/supplier development initiatives.

Better Enterprise Development to improve operations

Manage and develop suppliers essential to operations better than before.

Optimise Enterprise Development with seamless implementation of the SupplyFlow Supplier Management and Development Module

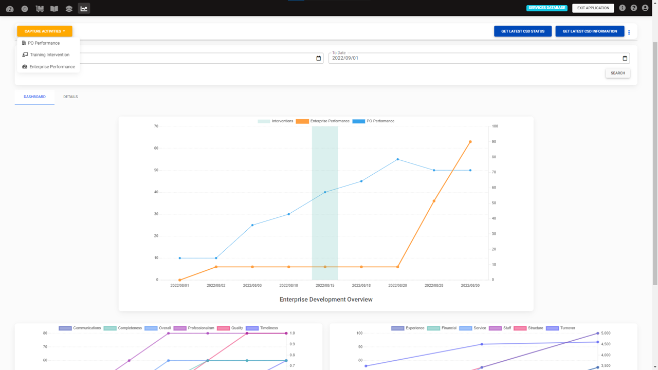
Supplier Performance Monitoring

Define, collate and monitor Supplier Performance Rating cards.

Track Interventions

Based on development plans, any interventions put in place can be logged and tracked.

Enterprise Performance Monitoring

Understand the outcomes and impact of intervention on configurable key performance indicators for a supplier.

Supplier Engagement and Training

Empower suppliers with the provision of information and online training driven by behavioural change methodology.

Effective Enterprise Development

For most organisations, enterprise development is a hit or miss with no one being able to truly assess or evaluate how effective it really is. We provide with the tools, methodology and implementation to measure the inputs, outputs, outcomes and impact of your enterprise development on both your organisation and the supplier themselves.

Effective Enterprise Development

Supplier and Enterprise Performance Monitoring and Management

Ability to track supplier performance indicators through a fully configurable weighted score card
PO PERFORMANCE MONITORING

Rate your suppliers performance after the completion of every Purchase Order based on customisable criteria set by your organisation. The tool allows you to create a Supplier Performance Rating card that can be completed for each supplier on each Purchase Order. This can be completed and verified by the relevant individuals in your organisation

ENTERPRISE PERFORMANCE MONITORING

Build a profile of your supplier base on customisable criteria with periodic assessments that will enable you to see the impact of the procurement and also any development interventions on the supplier themselves.

MANAGING CONTRACT SUPPLIERS
MANAGING CONTRACT SUPPLIERS

Enterprise Development and Intervention Tracking

INTERVENTION TRACKING

Log any intervention that you might put in place for Enterprise Development in the for of mentorship, financial assistance and/or training interventions with a date time stamp. Start to track what interventions you have put in place and when you put it. APIs available to integrate with any third party tools used for delivering interventions

Get a holistic view of your enterprise development and its impact
MANAGING CONTRACT SUPPLIERS
MANAGING CONTRACT SUPPLIERS

Integrated Supplier Engagement, Training and Development Tool

An integrated engagement platform that enables your organization to manage, empower and develop your suppliers through their preferred channels across all devices.
SUPPLIER ENGAGEMENTS
FACILITATE LEARNING INTERVENTIONS

SUPPLIER ENGAGEMENTS

Engaging suppliers allows you to keep them abreast of the latest developments in your organisation and identify supplier for specific initiatives. We provide an omni-channel communications platform that allows you to reach your suppliers through their preferred channels across all devices.

Empower your suppliers by disseminating business critical information relevant to your suppliers. Interact with them and empower them with a voice to better understand and contribute to create more powerful supply for your organisation.

MANAGING CONTRACT SUPPLIERS
MANAGING CONTRACT SUPPLIERS
Effective Enterprise Development
Effective Enterprise Development

FACILITATE LEARNING INTERVENTIONS

Grow your suppliers and provide them with the tools to better equip them to support your organisation. Facilitate more engaged learning interventions that drives behavioural change to get improved service delivery and standards across your supply chain.

MANAGING CONTRACT SUPPLIERS
MANAGING CONTRACT SUPPLIERS